mgrep se integra con OpenCode: así es el “grep semántico” que promete buscar tu código 4 veces más rápido

Durante más de 50 años los desarrolladores han vivido pegados a grep y derivados: herramientas rapidísimas, pero ciegas a cualquier cosa que no sean cadenas de texto. Si no recuerdas el nombre exacto de una función o variable, a rebuscar con patrones, expresiones regulares y docenas de intentos fallidos.

mgrep llega justo para romper ese patrón… y ahora además se integra con OpenCode con una promesa muy concreta: hacer a los agentes de código hasta 4 veces más rápidos y consumiendo 3 veces menos tokens que los flujos clásicos basados en grep y lecturas masivas de archivos.

¿Qué es mgrep exactamente?

mgrep es una herramienta de línea de comandos que funciona como un “grep semántico”:

  • Entiende lenguaje natural (“¿dónde se configura la autenticación?”, “¿cómo definimos el esquema de la base de datos?”).
  • Indexa código, texto, PDFs e imágenes, con soporte futuro para audio y vídeo.
  • Está pensada tanto para humanos como para agentes de IA (Claude Code, OpenCode, etc.), que pueden usarla para encontrar contexto relevante sin escanear todo el repositorio.

Por debajo, se apoya en Mixedbread Search, un vector store en la nube que almacena representaciones embebidas de tus archivos para permitir búsquedas semánticas rápidas y precisas.

La idea es simple: en lugar de lanzar diez grep distintos esperando acertar con el nombre de una función, lanzas una sola consulta en lenguaje natural y mgrep devuelve los fragmentos de código, rutas y rangos de líneas más relevantes.

La novedad: integración con OpenCode

La noticia es que mgrep ya está disponible para OpenCode mediante un comando directo:

mgrep install-opencode

Con esto, el propio agente de OpenCode puede delegar en mgrep la búsqueda de contexto dentro del repositorio local:

  • En lugar de “abrir” archivo tras archivo y llenar la ventana de contexto con código irrelevante…
  • …el agente hace varias consultas semánticas, obtiene solo los trozos de código necesarios y dedica sus tokens a razonar, no a “leer” archivos.

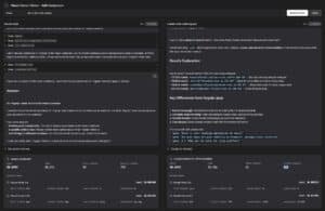
Según las pruebas internas del proyecto, este enfoque puede hacer que el flujo agente+código sea hasta 4 veces más rápido y consuma alrededor de 3 veces menos tokens que los flujos clásicos basados en grep y escaneos lineales. Para los que pagan las facturas de la IA, el ahorro no es menor.

La instalación general es igual de sencilla:

npm install -g @mixedbread/mgrep
mgrep login
mgrep watch   # indexa y mantiene actualizado el repositorio
Lenguaje del código: CSS (css)

A partir de ahí, tanto tú como tu agente podéis buscar así:

mgrep "dónde validamos los tokens JWT"
mgrep -m 25 "store schema" src/models
Lenguaje del código: JavaScript (javascript)
mgrep se integra con OpenCode: así es el “grep semántico” que promete buscar tu código 4 veces más rápido | mgrep bench
mgrep se integra con OpenCode: así es el “grep semántico” que promete buscar tu código 4 veces más rápido

Cómo funciona por dentro (sin complicarse)

La mecánica de mgrep gira en torno a dos comandos básicos:

  1. mgrep watch
    • Escanea el repositorio actual.
    • Respeta .gitignore y un posible .mgrepignore.
    • Envía los archivos a un store en Mixedbread y se queda “escuchando” cambios para mantener el índice al día.
  2. mgrep search / mgrep “a secas”
    • Acepta una consulta en lenguaje natural.
    • Devuelve los resultados más relevantes (con ruta y contexto).
    • Opcionalmente puede mostrar contenido (-c) o incluso generar una respuesta resumida con -a a partir de los fragmentos encontrados.

Ejemplos:

# Búsqueda rápida en el directorio actual
mgrep "cómo se calcula el tiempo máximo de espera de la cola de tareas"

# Limitando a 10 resultados
mgrep -m 10 "middleware de autenticación" api/

# Respuesta explicada con contexto
mgrep -a "¿qué parsers de código tenemos implementados?"
Lenguaje del código: PHP (php)

Además, casi todas las opciones se pueden fijar por variables de entorno (ideal para CI/CD o para darle “superpoderes” semánticos a tus propios agentes sin tocar código).

Pensado para agentes… pero útil también para humanos

Aunque mgrep funciona de maravilla en el terminal para el día a día del desarrollador, su caso de uso estrella está claramente en los agentes de código:

  • Un agente tradicional que usa grep o listados de archivos tiende a “doom-scroll” el repositorio: abre mucho, lee mucho, y acierta a medias.
  • Con mgrep, el agente dispara unas pocas búsquedas semánticas muy concretas, recibe solo los trozos relevantes y reduce drásticamente el número de tokens dedicados a contexto.

En un benchmark de 50 tareas de QA con Claude Code, combinado con mgrep se consiguió aproximadamente la mitad de consumo de tokens respecto a flujos basados en grep, manteniendo una calidad igual o superior.

Eso se traduce en:

  • Menos coste por tarea.
  • Más velocidad, al minimizar idas y venidas.
  • Menos fricción a la hora de escalar agentes sobre repositorios grandes.

Para los desarrolladores “de carne y hueso” las ventajas también son claras:

  • Encuentras lógica de negocio antigua sin recordar nombres exactos.
  • Puedes buscar comportamientos y no solo símbolos: “cómo gestionamos reintentos en las llamadas HTTP”, “dónde se normaliza el input del usuario”, etc.
  • Exploras código legacy, PDFs técnicos y documentación con una única herramienta.

¿Sustituye a grep? No, pero lo complementa

Los propios autores de mgrep lo dicen claro: no viene a matar a grep, sino a complementarlo.

  • Usa grep/ripgrep cuando:
    • Necesites coincidencias exactas.
    • Estés refactorizando símbolos.
    • Quieras sacarle partido a regex complejas.
  • Usa mgrep cuando:
    • No recuerdes nombres ni rutas precisas.
    • Quieras descubrir dónde está implementado cierto comportamiento.
    • Tengas agentes de IA navegando por tu código y quieras que dejen de leer basura.

En definitiva, mgrep pone a los desarrolladores (y a sus agentes) un buscador semántico directamente en el terminal, y con la nueva integración con OpenCode se convierte en una pieza bastante natural del stack de desarrollo asistido por IA en 2025.

Si grep fue la herramienta de búsqueda de la era Unix clásica, mgrep apunta a ser la de la era de los modelos de lenguaje: menos patrones, más intención.

Suscríbete al boletín SysAdmin

Este es tu recurso para las últimas noticias y consejos sobre administración de sistemas, Linux, Windows, cloud computing, seguridad de la nube, etc. Lo enviamos 2 días a la semana.

¡Apúntate a nuestro newsletter!


– patrocinadores –

Noticias destacadas

– patrocinadores –

¡SUSCRÍBETE AL BOLETÍN
DE LOS SYSADMINS!

Scroll al inicio
×