Dolphie: Monitorización en tiempo real para servidores MySQL desde el terminal

En un entorno donde el rendimiento de los servidores de bases de datos es crucial para el éxito operativo, Dolphie emerge como una herramienta imprescindible para administradores de bases de datos (DBAs). Este monitor en tiempo real para MySQL no solo proporciona datos precisos sobre la salud del servidor, sino que también los presenta de forma gráfica y detallada directamente desde el terminal.

El legado y el futuro de las herramientas TUI para MySQL

Durante años, herramientas como Innotop han sido referencias en la monitorización en tiempo real de MySQL, MariaDB o PerconaDB. Sin embargo, la falta de mantenimiento activo y la limitada compatibilidad con las capacidades modernas de los terminales han dejado un vacío en el mercado. Dolphie busca llenar ese vacío con una solución desarrollada en Python y basada en el marco Textual, extendiendo las capacidades del conocido paquete Rich.

Características principales de Dolphie

  1. Monitoreo exhaustivo y paneles personalizados
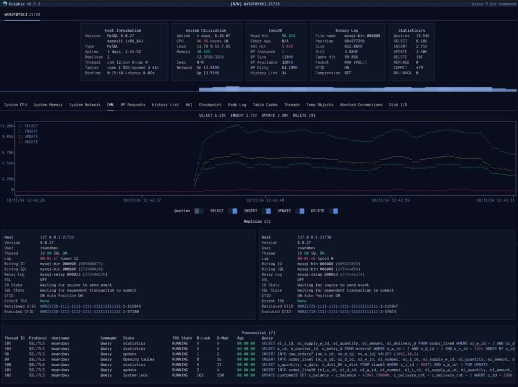
    Dolphie permite a los usuarios visualizar métricas clave del servidor MySQL en tiempo real, desde conexiones hasta estadísticas de replicación. Los paneles disponibles incluyen:
    • Dashboard: Vista general de métricas y gráficas.
    • Lista de procesos: Permite filtrar por usuario, host, base de datos o texto de consulta, e incluye opciones para finalizar hilos activos.
    • Replicación: Muestra el estado de las réplicas y transacciones errantes.
    • Gráficas: Métricas visuales como solicitudes al pool de buffers, registros de transacciones y más.
  2. Gráficas integradas
    La transición al marco Textual ha permitido a Dolphie integrar gráficos avanzados similares a los que se encuentran en herramientas como Percona Monitoring and Management (PMM). Estas gráficas ayudan a interpretar tendencias y comportamientos clave en tiempo real.
  3. Soporte para credenciales seguras y múltiples hosts
    Dolphie admite perfiles de credenciales encriptadas y facilita el cambio rápido entre hosts conectados previamente, eliminando la necesidad de reiniciar la herramienta al cambiar de servidor.
  4. Compatibilidad con réplicas y errores en transacciones
    Dolphie identifica transacciones errantes en las réplicas y proporciona herramientas para investigar errores a través del panel de logs.
  5. Grabación y reproducción de sesiones
    La funcionalidad de grabación permite registrar sesiones en vivo para analizarlas posteriormente. Esta característica es ideal para investigar incidentes o problemas de rendimiento que ocurren fuera del horario habitual de supervisión.
  6. Modo demonio
    Dolphie puede ejecutarse en modo pasivo (demonio), registrando continuamente métricas clave sin requerir interacción directa. Este modo es especialmente útil para servidores críticos que necesitan supervisión constante.

Instalación y requisitos

Dolphie es compatible con versiones de Python 3.8.1 y superiores y se puede instalar a través de diversos métodos:

  • PyPI: pip install dolphie
  • Homebrew (usuarios de macOS): brew install dolphie
  • Docker: docker pull ghcr.io/charles-001/dolphie:latest

Además, Dolphie soporta configuraciones avanzadas mediante archivos .cnf para personalizar conexiones, credenciales y preferencias.

Usos prácticos de Dolphie

  1. Optimización del rendimiento de MySQL
    Dolphie permite a los DBAs identificar cuellos de botella mediante análisis detallados del uso de CPU, memoria, índices y tráfico de red.
  2. Gestión eficiente de replicación
    Con paneles dedicados, los administradores pueden verificar el estado de las réplicas y solucionar problemas de sincronización.
  3. Análisis histórico de métricas
    La capacidad de grabar sesiones y reproducirlas posteriormente permite investigar eventos pasados con precisión.
  4. Monitoreo proactivo de transacciones
    Dolphie facilita la identificación de transacciones problemáticas y proporciona herramientas para terminarlas de manera segura.

Conclusión

Con Dolphie, los administradores de bases de datos tienen en sus manos una herramienta moderna y poderosa para garantizar la salud óptima de los servidores MySQL. Su interfaz TUI intuitiva, combinada con gráficos avanzados y soporte para configuraciones seguras, lo convierte en un recurso imprescindible para cualquier entorno donde el rendimiento de la base de datos sea una prioridad.

Para más información y descargas, visite el repositorio oficial de GitHub.

Suscríbete al boletín SysAdmin

Este es tu recurso para las últimas noticias y consejos sobre administración de sistemas, Linux, Windows, cloud computing, seguridad de la nube, etc. Lo enviamos 2 días a la semana.

¡Apúntate a nuestro newsletter!


– patrocinadores –

Noticias destacadas

– patrocinadores –

¡SUSCRÍBETE AL BOLETÍN
DE LOS SYSADMINS!

Scroll al inicio
×