
Promptfoo: así funciona la herramienta open source que examina la seguridad de la IA
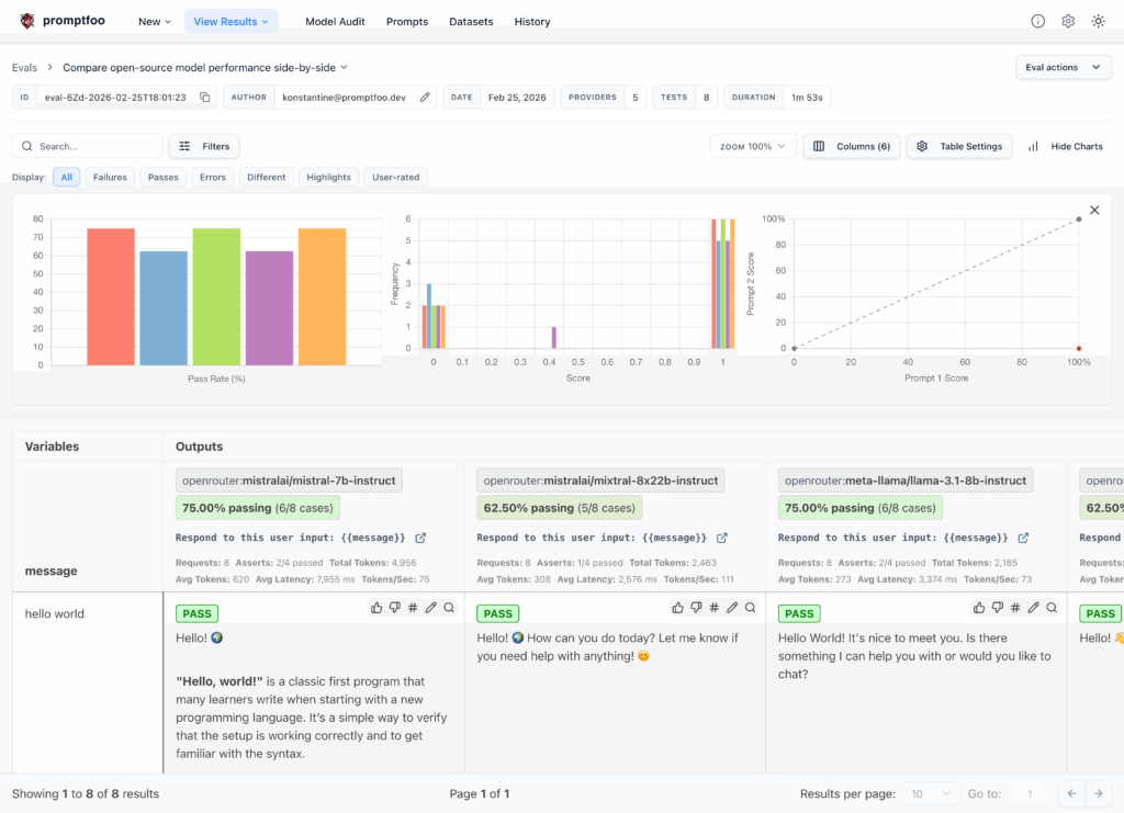
La seguridad de la Inteligencia Artificial ha dejado de ser una discusión teórica para convertirse en un problema de desarrollo diario. No basta con que un modelo responda bien o que un agente complete una tarea: también hay que comprobar si filtra datos, si se deja manipular, si usa herramientas de forma indebida o si rompe las reglas fijadas por



