1Panel: el panel web open source para administrar Linux, webs, contenedores, bases de datos y LLMs desde una sola consola

1Panel es un panel de control moderno, web y open source (GPLv3) para administrar servidores Linux. Combina monitorización de host, gestión de archivos, módulos para bases de datos, orquestación de contenedores, despliegue exprés de WordPress con SSL, copias de seguridad/restore en un clic e integración con modelos de IA (LLMs), todo a través de una interfaz gráfica limpia y multilingüe. Para equipos que siguen encadenando SSH + editores, scripts sueltos y múltiples utilidades, 1Panel ofrece un punto único de operación con mejores prácticas de seguridad (contenedores, firewall integrado, auditoría de logs) y tiempo de puesta en marcha mínimo.


¿Qué es 1Panel y para quién tiene sentido?

1Panel es un panel de administración para servidores Linux (VPS, bare metal o cloud) con foco en operaciones diarias: crear/mantener sitios, bind de dominios, certificados SSL con un clic, migraciones sencillas, bases de datos (p. ej. MySQL/MariaDB, PostgreSQL), volúmenes y archivos, contenedores (imágenes, redes), tareas programadas y backups. Incluye una tienda de aplicaciones con paquetes open source populares (además de WordPress), que acelera el “de 0 a producción” con menor fricción.

Casos de uso típicos

  • PYMES con 1–5 VPS que necesitan un panel ligero y con backup/restauración rápida.
  • Agencias/webmasters que despliegan WordPress a diario, gestionan SSL y hacen multisitio.
  • DevOps/SRE que unifican apps en contenedor (sitios, APIs) con una consola intuitiva.
  • Entornos educativos/labs que requieren una capa visual para tareas frecuentes, sin perder el control SSH.

Características clave (lo más útil para el día a día)

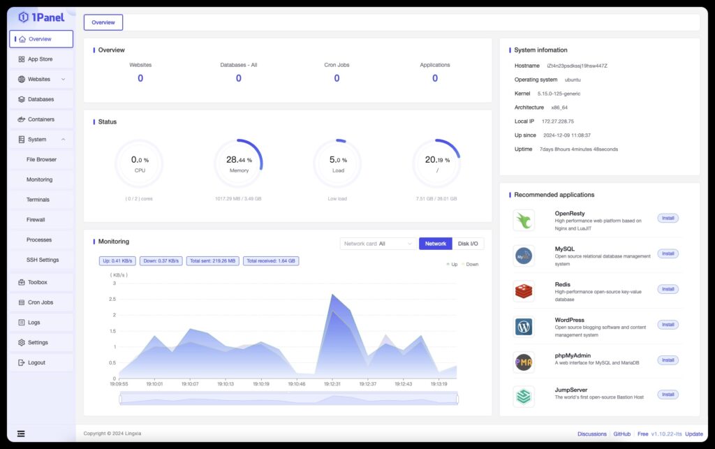
  • Interfaz web moderna e intuitiva (multilingüe) para monitorizar CPU, RAM, disco, procesos y servicios.
  • Gestión de archivos con permisos, ediciones rápidas y transferencias.
  • Bases de datos: creación/usuarios, backups y utilidades comunes.
  • Contenedores: gestión de imágenes y contenedores, redes, volúmenes; fácil despliegue de stacks.
  • Websites: alta de sitios, binding de dominio y SSL automático con un clic, reglas básicas de seguridad.
  • LLMs: módulo para gestionar modelos (útil si exploras inferencia local/GPUs).
  • Backup & restore en un clic: copias locales y en almacenamiento cloud (retención configurable).
  • Firewall integrado y auditoría de logs: reduce superficie y deja trazabilidad de cambios.
  • Tienda de aplicaciones: instala y actualiza herramientas open source en minutos.
  • Internacionalización: interfaz en Español y otros 15+ idiomas (EN, ZH, JP, PT-BR, AR, DE, FR, KO, ID, ZH-TW, TR, RU, etc.).
  • Licencia GPLv3: código abierto, con versión Pro opcional (WAF mejorado, tamper protection de webs, monitorización de sitios, GPU monitoring, branding y soporte).

Instalación rápida (Quick Start)

Requisitos: servidor Linux (Ubuntu/Debian/CentOS/Alma/Rocky, etc.), usuario con permisos, y acceso shell. Asegura firewall y copias antes de instalar.

curl -sSL https://resource.1panel.pro/quick_start.sh -o quick_start.sh && bash quick_start.sh
Lenguaje del código: JavaScript (javascript)
  • Sigue el asistente en consola.
  • Al finalizar, accede a la URL y credenciales indicadas.
  • Recomendado: cambiar puertos por defecto, forzar HTTPS, activar 2FA en tu SSO o identidad corporativa si lo interpones (p. ej., detrás de un proxy con OIDC/SAML).

Nota para usuarios en China: existe script alternativo con más aplicaciones en el canal regional (ver documentación oficial del proyecto).


Seguridad y buenas prácticas

  1. Aislar el panel:
    • Ponlo tras un reverse proxy (Nginx/Traefik/HAProxy) con TLS sólido.
    • Restringe IP de acceso (oficinas/VPN) si es posible.
    • Regla WAF básica (si usas la edición Pro, activa el WAF y “tamper protection” para webs).
  2. Cuentas y privilegios:
    • Usa cuentas no root y sudo con MFA fuera del panel.
    • En 1Panel, perfila roles y evita sesiones compartidas.
  3. Backups y restore:
    • Configura backups regulares (local + cloud).
    • Prueba restores parciales y completos al menos una vez al trimestre.
  4. Auditoría & actualizaciones:
    • Revisa logs de administración después de operaciones sensibles.
    • Actualiza 1Panel y apps del Store con ventana de mantenimiento.
  5. Contenedores:
    • Usa imágenes oficiales; verifica checksums.
    • Segmenta redes Docker/Podman; define recursos (CPU/mem) para evitar noisy neighbors.
  6. LLMs y GPU:
    • Si usas GPU (Pro: GPU monitoring), controla drivers y permisos.
    • Evita exponer endpoints de inferencia sin auth y rate limiting.

WordPress con 1Panel: de cero a publicación en minutos

Flujo típico:

  1. Crea sitio (vhost) desde el módulo de Websites.
  2. Asigna dominio y ejecuta SSL (Let’s Encrypt) con un clic.
  3. Instala WordPress desde el App Store (opcional con contenedores).
  4. Crea base de datos y usuario con permisos ajustados.
  5. Configura backups (base de datos + wp-content) y monitorización básica.
  6. Endurece: ocultar cabeceras, bloquear XML-RPC si no lo usas, limitar acceso a /wp-admin por IP si procede.

Consejo: para multisitio o sitios de alto tráfico, valora caché (Nginx fastcgi/Redis), CDN y PHP-FPM con pools dedicados.


Almacenamiento y copias: un clic no exime de estrategia

La función de Backup/Restore en un clic de 1Panel es un salvavidas, pero define una estrategia mixta:

  • Local + remoto (S3, Backblaze, Wasabi, Azure Blob, etc.) con retención por tiempo y versionado si el proveedor lo permite.
  • Pruebas periódicas de restore: montar un clon del sitio (o base) en staging para verificar integridad y tiempos.
  • Cifrado: si los datos son sensibles, cifra en origen o usa server-side encryption y KMS del proveedor.

App Store y ecosistema

El App Store incluye un abanico de herramientas open source que se despliegan de forma guiada (dependencias, contenedores, redes). Esto reduce el tiempo de instalación y centraliza las actualizaciones. Ejemplos (pueden variar por distro/versión):

  • Stacks web: Nginx/Apache, Node.js, PHP, Python, Go.
  • Bases de datos: MySQL/MariaDB, PostgreSQL, Redis.
  • CMS y apps: WordPress, Ghost, etc.
  • Utilidades dev/ops: Portainer, herramientas de diagnóstico, etc.

Edición Pro: añade WAF, protección anti-manipulación de webs (tamper), monitorización de sitios, monitor de GPU, branding (logo/tema) y soporte técnico.


Operación diaria (checklist para equipos)

  • Estado del host (CPU/RAM/IO) y alertas.
  • Logs de acceso y cambios (quién hizo qué y cuándo).
  • Actualizaciones pendientes de 1Panel y de aplicaciones del Store.
  • Copias (último backup OK) y espacio de almacenamiento.
  • Certificados (renovación automática y vigencia).
  • Firewall y servicios expuestos (puertos innecesarios cerrados).
  • Contenedores sanos (salud, reinicios anómalos, uso de recursos).
  • Dominios y DNS (resolución correcta tras cambios).

Seguridad y divulgación de vulnerabilidades

El proyecto mantiene una política de seguridad con canal de responsible disclosure (ver SECURITY.md en el repo). Como en todo panel web:

  • No expongas el panel sin TLS ni reglas.
  • Revisa los changelogs y actualiza con disciplina.
  • Hardening del host (SSH, sudoers, fail2ban si aplica, kernel/hardening).
  • Evalúa la integración con tu SIEM o solución de logs para eventos clave.

1Panel OSS vs 1Panel Pro (cuándo cada uno)

NecesidadOSS (gratis, GPLv3)Pro (comercial, autogestionado)
Servidor personal / microempresa
Agencia con 10–20 sitios✅ (soporte/branding/monitorización)
E-commerce crítico✅ (con hardening adicional)✅ (WAF/tamper + soporte)
IA/LLMs con GPU✅ básico✅ (GPU monitoring, soporte)
Requisitos de compliance y SLA⚠️✅ (soporte, features Pro y acompañamiento)

Ventajas y límites

A favor

  • Curva de aprendizaje corta y panel único (menos SSH para tareas comunes).
  • Buen equilibrio entre usabilidad y control (logs, firewall, backup, contenedores).
  • WordPress listo en minutos con SSL automático.
  • Open source (GPLv3) y comunidad activa; edición Pro para quien necesita más seguridad y soporte.

A tener en cuenta

  • No sustituye un WAF perimetral empresarial ni una plataforma SIEM/EDR.
  • Para cargas muy específicas (HA, clústeres, balanceo L4/L7 complejo) seguirás necesitando infra adicional.
  • La seguridad del panel depende de cómo lo expongas, actualices y audites (como cualquier software de administración).

FAQs

¿Puedo usar 1Panel en cualquier distro Linux?
Funciona en las principales (Ubuntu/Debian/CentOS/Alma/Rocky, etc.). Verifica la documentación para versiones soportadas y dependencias.

¿Soporta Docker/Podman y redes personalizadas?
Sí. 1Panel ofrece gestión de contenedores (imágenes, volúmenes, redes) y facilita despliegues repetibles. Aun así, para orquestación compleja (Kubernetes), 1Panel no sustituye a un cluster manager.

¿Cómo protege 1Panel mis webs WordPress?
Con SSL fácil, limitación de superficie (desactivar XML-RPC si no se usa), logs y copias. La edición Pro añade WAF y tamper protection. Complementa con buenas prácticas (actualizaciones, plugins confiables, contraseñas/MFA).

¿Merece la pena Pro si ya tengo firewall y backup externo?
Si operas sitios críticos o servicios con SLA, la capa extra (WAF/tamper/monitor de webs, GPU monitoring si haces IA) y el soporte pueden ahorrar tiempo y mitigar riesgos. Para sitios pequeños, la versión OSS es suficiente.


Enlace del proyecto

  • Repositorio: github.com/1Panel-dev/1Panel
  • Licencia: GPLv3
  • Instalación: Quick Start por shell script (ver arriba)
  • Edición Pro: página oficial con comparativa, WAF/tamper/monitor y soporte

Conclusión. 1Panel reúne en un panel único lo esencial para administrar servidores Linux, sitios web, contenedores, bases de datos y LLMs, con backup/restore de un clic y una capa sensata de seguridad. Para equipos que quieren simplificar operaciones y estandarizar despliegues, es una opción madura y con buen retorno desde el primer día.

Suscríbete al boletín SysAdmin

Este es tu recurso para las últimas noticias y consejos sobre administración de sistemas, Linux, Windows, cloud computing, seguridad de la nube, etc. Lo enviamos 2 días a la semana.

¡Apúntate a nuestro newsletter!


– patrocinadores –

Noticias destacadas

– patrocinadores –

¡SUSCRÍBETE AL BOLETÍN
DE LOS SYSADMINS!

Scroll al inicio
×